Чтобы подобрать продукт для клиентов из малого и среднего бизнеса с бюджетом до 1,5 млн рублей, мы провели своё нишевое исследование.
Наши требования к продукту:
По этим критериями отобрали 6 российских BI-систем, у каждой из которых заявлена поддержка ETL:
Дополнительно решили сделать обзор на экстрактор данных «Денвик», который позволяет выбирать среди большего числа BI-систем. Кроме того, захотелось показать еще один отечественный продукт, который не подходит по критерию BI+ETL. Это зрелая BI-платформа DataLens. Она заслуживает отдельного внимания как ориентир для сравнения.
В этой статье подробно рассмотрим AW BI.
AW BI – российская BI-платформа, включённая в реестр отечественного ПО, ориентированная на задачи малого и среднего бизнеса. Решение предназначено для построения управленческой и аналитической отчётности, визуализации ключевых показателей и консолидации данных из различных источников в едином интерфейсе. Платформа позволяет формировать интерактивные дашборды, настраивать показатели под потребности бизнеса и повышать прозрачность процессов принятия решений. На встрече нам представили именно AW BI как продукт, который укладывается в бюджет до 1,5 млн рублей.
Вендор позиционирует AW BI как «дружелюбную BI-систему» с акцентом на self-service: интуитивное освоение, минимальный порог входа, коробочные инструменты для большинства типовых задач. При этом на каждом этапе – от подключения к источникам до построения дашборда – предусмотрены точки расширения для сложных сценариев: SQL-скрипты, Python-обработка, кастомные визуализации через HTML/CSS/JS.
Среди клиентов AW BI – КАМАЗ (конкурсный выбор на замену Power BI), РЕХАУ (замена SAP BI), КРАСМАШ, ТАГРАС, «Губернские Аптеки», КРЭТ и другие.
У AW BI одно из крупнейших Telegram-сообществ среди российских on-premise BI-систем – более 4 300 участников на момент написания статьи (март 2026). Вендор активно инвестирует в обучение: бесплатные курсы на Stepik (экспресс-курс «BI-аналитик Express» на 2–3 часа и полный курс «BI-аналитик» на 8 часов), бесплатная free-версия системы, марафоны, прокачка навыков в комьюнити. По завершении курса и проверки домашней работы вендор выдаёт собственный сертификат.
Недавно появился третий бесплатный курс, посвящённый продвинутой подготовке данных: от архитектуры системы и принципов ETL до инкрементальной загрузки и оркестрации. Курс рассчитан на аналитиков и BI-разработчиков, которые хотят перейти от построения дашбордов к полноценной инженерии данных.
Продукт динамично развивается: 8–9 релизов в год.
AW BI разворачивается on-premise, на инфраструктуре заказчика. Система предоставляет веб-интерфейс: ставится на сервер, пользователи работают через браузер. Поддерживаются Linux и Windows.

Архитектурно AW BI построена вокруг внутреннего ClickHouse. Все данные, прошедшие через ETL, перекладываются во внутренние витрины на базе ClickHouse. Для быстрой обработки данных используется собственный движок-оптимизатор запросов OZ, который обеспечивает кэширование и ускорение работы на больших объёмах.
Помимо ClickHouse, внутри системы работает PostgreSQL – он хранит метаданные, логи пользователей, аудит запусков дашбордов. К внутренней базе PostgreSQL можно подключиться и использовать её как источник данных для аналитики (например, отслеживать активность пользователей).
Важный момент: использовать вместо внутреннего ClickHouse свой, уже развёрнутый, нельзя. Однако к внешнему ClickHouse можно подключиться через live-модель – это позволяет строить визуализации поверх внешнего хранилища напрямую, без перекладывания данных во внутреннюю базу.
Под капотом AW BI работает ряд нативно интегрированных сервисов, которые устанавливаются автоматически при развёртывании:
Система разворачивается из Docker. Архитектура микросервисная – компоненты можно масштабировать в зависимости от количества пользователей и параметров нагрузки. Поддержка развёртывания в Kubernetes заявлена в ближайших планах. Также поддерживается мультистендовость: dev-test-prod.
AW BI заявляет поддержку мультистендовости – возможность вести разработку на dev-стенде и переносить готовые объекты на тестовый или продуктивный контур. Однако на текущий момент перенос реализован исключительно через API и требует ручной работы.
Процесс выглядит так: через инструмент для работы с API (например, Postman) отправляется запрос на авторизацию под учётной записью технического администратора, затем – запрос на экспорт объектов по идентификаторам моделей. Система возвращает JSON-архив с данными. Далее необходимо отправить полученный архив запросом на импорт. После импорта нужно вручную загрузить данные в хранилище и перенастроить параметры подключения к источникам на целевом стенде.
Для тех, кто привык к переносу объектов через интерфейс (как в Qlik Sense или PIX BI), такой подход выглядит трудоёмким. По информации от вендора, реализация более удобного механизма переноса – через пользовательский интерфейс – есть в планах развития: задача отмечена в дорожной карте на ближайший квартал. Актуальную дорожную карту можно посмотреть на сайте вендора.
По данным официальной документации вендора, AW BI поддерживает следующие дистрибутивы Linux: Ubuntu 22.04 и 24.04, Debian 11 и 12, ALT Linux 10, Astra Linux 1.7 и 1.8, РЕД ОС 7.2, 7.3 и 8. Требуется Docker версии не ниже 20.10 и docker-compose-plugin версии не ниже 2.18, ядро Linux 3.15+.
Для хранения Docker-образов необходимо не менее 60 Гб дискового пространства. Для хранения файлов сервера BACKEND – не менее 400 Гб, для сервера ETL – не менее 100 Гб.
При количестве записей менее 10 млн строк и небольшом количестве пользователей установка производится на один сервер: 16 CPU, 32 Гб RAM, 400 Гб SSD. Для более крупных инсталляций предусмотрено распределённое развёртывание на нескольких серверах.
Аппаратные требования для сценария 10–100 пользователей (данные из официальной документации):
У AW BI есть открытый API, через который можно подключаться к построенным витринам и вытаскивать данные (например, для обучения ML-моделей в Jupyter-ноутбуке), триггерить процессы извне и интегрироваться с внешними системами.
При добавлении источника в интерфейсе выбирается нужный коннектор. Поддерживаются:

В AW BI есть встроенный коннектор к 1С, работающий через OData. Вводится URL, система подключается, и – что удобно – к OData-источникам можно писать SQL-запросы, что сводит работу к привычному для аналитика синтаксису.

Помимо коннектора, вендор озвучил несколько альтернативных вариантов работы с 1С:
Также вендор предоставил статью с инструкциями по выгрузке данных из 1С вышеперечисленными методами.
Наш вердикт по 1С: коннектор через OData есть, но это всё тот же OData со всеми его ограничениями по производительности и объёму данных. Нативного адаптера с поддержкой языка запросов 1С здесь нет.
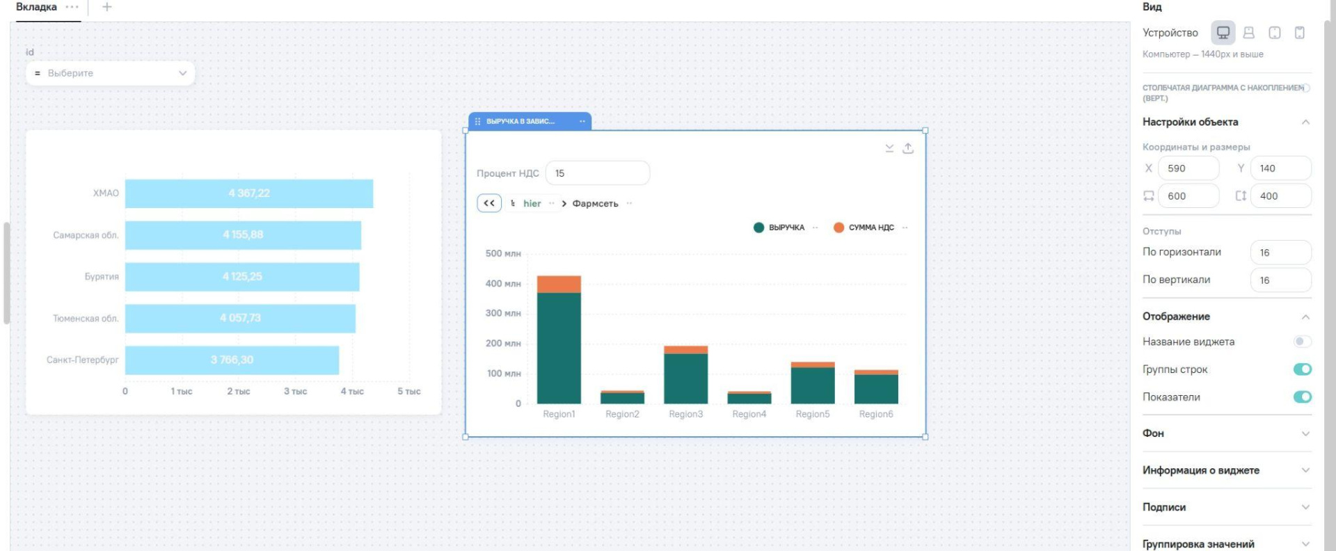
ETL-модуль в AW BI – одна из центральных частей системы. Обработка данных строится через модели, которых в системе три типа.

Логическая модель – основной рабочий инструмент, по сути визуальный ETL-пайплайн. Источники данных выкладываются на холст, связываются блоками Join / Union, обогащаются вычисляемыми полями и таблицами. Результат – плоская витрина, которая загружается во внутренний ClickHouse. На демонстрации нам показали модель из пяти таблиц (продажи, менеджеры, заказы, продукты, стоимости доставки), которые через серию джойнов превращались в единую витрину для аналитики.
Live-модель – прямое подключение к внешнему ClickHouse. Данные не перекладываются, визуализации строятся поверх внешней базы. На текущий момент live-подключение поддерживается только для ClickHouse, но в дорожной карте уже заявлена поддержка PostgreSQL.
Ассоциативная модель – аналог моделей Power BI. Позволяет строить схемы «звезда» и «снежинка», связывая несколько ранее созданных логических моделей. Оптимизирована для быстрой работы: при запросе система обращается только к нужным моделям, связывая сущности на лету.
В логической модели данные связываются визуально: перетаскиваем источники на холст, добавляем блоки Join (с выбором типа связности и ключевых столбцов) или Union (для склейки таблиц с одинаковой структурой). Поддерживается связь «многие ко многим».
Внизу экрана отображается предпросмотр витрины – не на полном объёме данных (в целях производительности), но достаточно для контроля результата. Здесь же можно переименовать столбцы, посмотреть типизацию и запросить полное количество записей.
В модели можно создавать вычисляемые поля с использованием набора встроенных функций: агрегатные (сумма, среднее, минимум, максимум и другие), оконные, функции для работы с датами, строками и прочие. Формулы пишутся с использованием синтаксиса Spark SQL. Синтаксис подсвечивается в редакторе, есть доступ к полям прямо в интерфейсе.
Отдельно стоит упомянуть вычисляемые таблицы – это способ подключить данные из источников, к которым нет готового коннектора. Задаётся структура таблицы (поля и типы), а данные подтягиваются через Python-скрипт: можно обратиться по API к внешнему сервису, спарсить веб-страницу или выполнить произвольную обработку. Результат попадает в ту же модель и связывается с остальными данными через Join или Union.
На каждом этапе визуального пайплайна можно «провалиться» на уровень ниже. Доступны два варианта:
SQL-блок – пишется запрос к внутренней структуре данных. SQL-запросы можно писать в том числе к файловым источникам, используя Spark SQL, и к 1С-источникам при подключении через OData.
Python-блок – через встроенный декоратор можно переопределить функции обработки, использовать Pandas DataFrame и стандартные библиотеки Python. Поскольку внутри работает Apache Spark, Python-обработка выполняется распределённо.
Таким образом, система предлагает три уровня работы с данными: визуальный конструктор (без кода), SQL и Python. Аналитик может комбинировать подходы в рамках одной модели.
Удобная деталь: при работе со столбцом даты система автоматически предлагает развернуть иерархию: год, квартал, месяц, номер недели, день. Каждый уровень иерархии автоматически становится отдельным столбцом в модели, без необходимости парсить дату вручную. Аналогично можно сворачивать столбцы в пользовательские иерархии (например, категория → подкатегория → продукт) для удобного drill-down.
Готовые модели можно использовать как «звенья» в других моделях – по аналогии с подзапросами. Также доступны готовые ETL-обработчики (например, для разбора JSON), а при необходимости – возможность подключить собственные обработчики из Git-репозитория.
Поддерживается инкрементальная загрузка для баз данных: указывается поле, по которому определяются обновлённые записи. Для файлов инкрементальная загрузка не работает – система не может определить, что изменилось внутри Excel-файла. Однако для файлов можно настроить автоматический забор из хранилища (например, Яндекс Диск) – система сама подхватит новые файлы и обновит модель.
Загрузка данных в хранилище запускается принудительно (кнопка «Загрузить данные в хранилище») или по расписанию через встроенный планировщик (cron).
Оркестрацией управляет Apache Airflow: автоматически создаются DAG'и, доступен аудит логов, мониторинг ошибок.
Есть центр уведомлений, сообщающий о завершении загрузки, ошибках и готовности экспорта.
В ETL-модуле доступны три блока для прогнозов:
Встроенный Prophet – библиотека для прогнозирования временных рядов. Выбираете столбец с датой и целевой показатель, задаёте количество точек прогноза и частоту – система строит прогноз на основе исторических данных.
Подключение ML-моделей через MLflow – можно зарегистрировать любую обученную модель и использовать её как блок в ETL-пайплайне. Система будет применять модель к данным из витрины.

Возможность подключения сторонних ML-моделей – через Python-блоки и API.
На 2026 год в дорожной карте AW BI заявлено несколько направлений: MCP-сервер для AI-агентов, AI-ассистент в ETL (генерация SQL-запросов на естественном языке) и AI-ассистент в виджетах (помощь в создании агрегатов и HTML-виджетов). На момент написания статьи эти функции находятся в разработке.
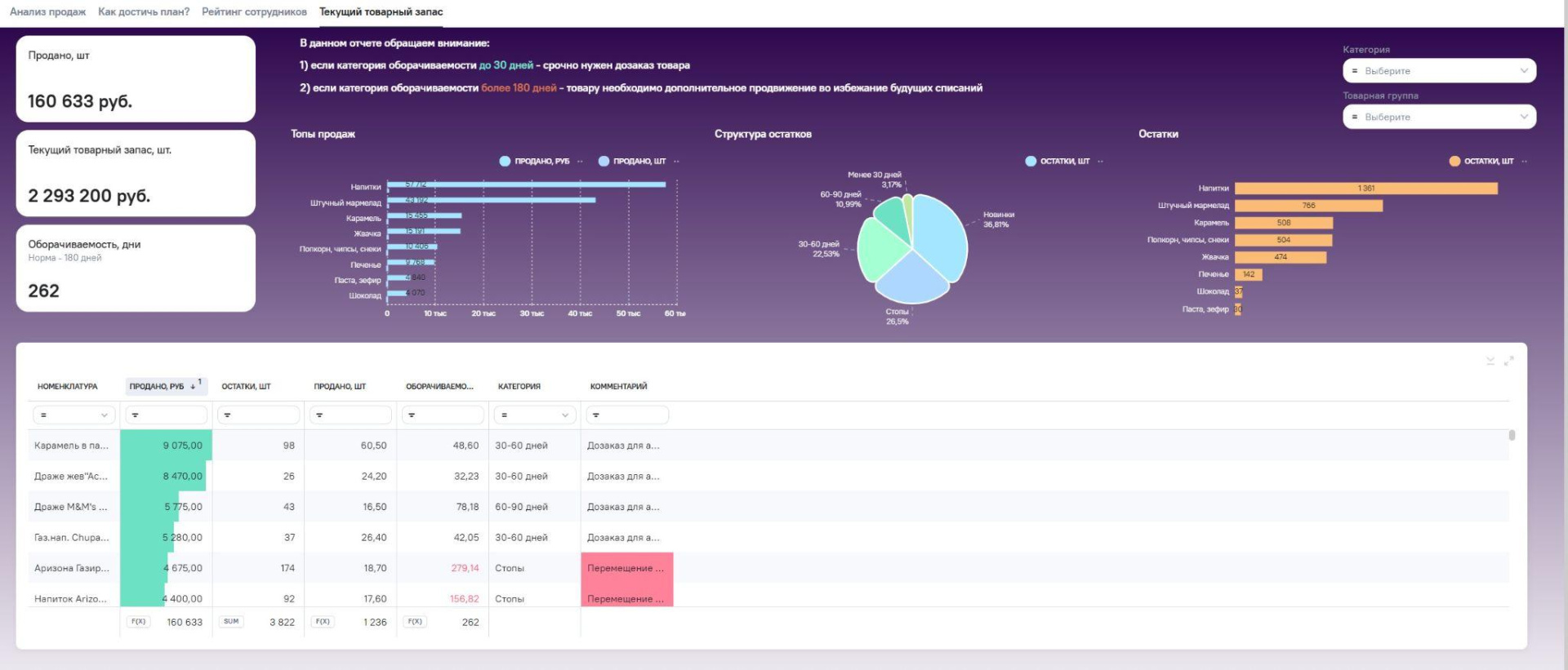
Построение визуализаций в AW BI устроено в два этапа: сначала виджеты, потом дашборды. Такой подход позволяет переиспользовать один и тот же виджет в нескольких дашбордах, что экономит время при работе с большим количеством отчётов.



Виджет создаётся на основе модели. В левой панели отображаются все доступные поля, их перетаскивают в область построения.

Прямо в конструкторе можно создавать расчетные агрегаты с использованием набора встроенных функций: агрегатные, математические, оконные, функции для работы с датами, строками и прочие. Доступен справочник функций, сгруппированный по категориям. Синтаксис подсвечивается в редакторе, есть доступ к значениям из справочников прямо в интерфейсе, возможность задать единицы измерения и автоформатирование чисел.

В коробке более 30 типов визуализации: столбчатые, линейные, круговые диаграммы, таблицы, KPI-индикаторы с трендом и другие.

Доступны комбинированные графики – можно наложить один показатель поверх другого (например, столбчатую диаграмму и линейный тренд на одном виджете). Поддерживается what-if анализ через редактируемые переменные. Если стандартных визуализаций недостаточно, есть интеграция с библиотекой ECharts и возможность создания полностью кастомных виджетов через HTML/CSS/JS.
Таблицы в AW BI поддерживают расширенную фильтрацию, условное форматирование (раскраска ячеек по условию, значки, цветовые индикаторы) и перегруппировку категорий. Пользователь может менять местами группы прямо в интерфейсе просмотра.
Настройка выполняется через вкладку форматирования.
Доступны: встроенные цветовые палитры (дизайнерские – над ними поработали дизайнеры вендора), расширенная настройка вплоть до указания цвета по HEX-коду, и форматирование по условию (например, прибыль > 0 – зелёный, < 0 – красный).
При клонировании виджета цвета палитры сохраняются. Тонко настраиваются оси, шрифты, начертания, углы поворота, расположение и расстояние значений.
Это механизм, позволяющий пользователю выбирать показатели на виджете, которые ему интересны в данный момент, без необходимости дублировать виджеты на панели по числу возможных показателей. Работает аналогично подходу с переменными в Qlik Sense. Доступные типы: поле ввода, выпадающий список, переключатель, множественный выбор, календарь. Также с помощью редактируемых переменных можно реализовать сценарий анализа What-if. Пример с демо: ставка НДС 20% меняется на 22%, и все показатели пересчитываются на лету.
Фильтры поддерживают: выпадающие списки, даты, ползунки, поля ввода, поиск по значениям. Фильтры могут быть сквозными (работают на все вкладки дашборда) или привязанными к конкретным виджетам – гибко настраивается, какой фильтр на что влияет. Все активные фильтры можно посмотреть в едином окне и сбросить. Состояние дашборда с определённой комбинацией фильтров можно сохранить как закладку.
Кросс-фильтрация работает внутри одной модели. Для виджетов из разных моделей связь можно настроить вручную на уровне дашборда, указав, какие столбцы из разных моделей соответствуют друг другу. Drill-down поддерживается – через добавление полей, соответствующих уровням иерархии, в область Групп в конструкторе виджетов.
Помимо стандартных фильтров, в конструкторе виджета можно задать фильтрацию через SQL-строку. Это действует только на конкретный виджет, не затрагивая остальные. Для условного отбора значений также доступны функции с фильтрацией (например, AVG_IF для среднего с условием).
Дашборд собирается из готовых виджетов.
Поддерживается вёрстка контейнерами – по аналогии с div-блоками в веб-разработке. Контейнеры могут содержать вкладки: например, на одной вкладке – диаграмма, на другой – таблица, на третьей – другой тип графика. Вкладки могут располагаться сверху, слева – положение настраивается. Контейнеры вкладываются друг в друга – можно выстроить сложную структуру (левый контейнер, средний, нижний, правый) и потом наполнять их виджетами.
На дашборд можно добавлять логотипы, картинки, навигационные кнопки, сноски с описанием сложных метрик.
Конструктор поддерживает настройку отображения под разные устройства: десктоп, планшет, мобильный телефон. Система определяет устройство по разрешению экрана и показывает соответствующую версию. Вёрстку для каждого типа устройства нужно настроить вручную – можно изменить количество виджетов, их расположение и размеры. Автоматическая подстройка тоже работает, но для оптимального результата рекомендуется ручная настройка.

Виджеты и дашборды экспортируются в CSV, XLSX, PDF, PNG. Доступна функция рассылки по e-mail: можно отправить ссылку или файл, задать расписание рассылки. При настройке рассылки можно указать тип устройства (например, «мобильный»), и получатель увидит дашборд в соответствующей адаптированной версии.

WriteBack в пользовательском интерфейсе AW BI на момент встречи отсутствует. Вендор подтвердил, что обсуждение этой функции велось, но дать стопроцентные гарантии по срокам реализации не готов – среди текущих клиентов запрос на WriteBack поступает нечасто.
Частично задачу ввода данных можно решить через редактируемые переменные – они позволяют влиять на отображение дашборда, но не записывают данные обратно в хранилище.
Также у AW BI предусмотрена интеграция с системой «Своды», которая используется для работы с формами ввода данных. Для сценариев, где WriteBack критичен, это может быть вариантом, но это, очевидно, внешний продукт, а не встроенная функция.
Система поддерживает ролевую модель доступа и возможность работы в закрытом контуре.
Доступ настраивается на уровне объектов: к каждому элементу системы (модель, виджет, дашборд) можно выдать права – от просмотра до полного администрирования. Пользователи объединяются в группы, права назначаются либо на пользователя, либо на группу.

Реализован RLS (Row-Level Security) – настройка доступа к строкам данных через логические условия. Например, директор видит все данные, а менеджер – только по своему филиалу. Правила задаются на уровне модели и автоматически применяются в дашбордах.

Ограничение: доступа на уровне столбцов (Column-Level Security) в текущей версии нет. По словам вендора, ранее такой функционал существовал, но был убран. Как обходной путь – можно создать несколько моделей с разным набором полей и настроить связку через права доступа, но это потребует дополнительных усилий.
Лицензионная политика AW BI – одна из самых прозрачных среди рассмотренных продуктов. Лицензируются только пользователи. Никакой привязки к объёмам данных, количеству моделей, виджетов или дашбордов.
Три типа ролей:
Минимальный пакет – 10 лицензий. Стоимость – 190 000 рублей (1 разработчик + 9 специалистов). Прайс-лист открытый, размещён на сайте вендора. Доступны бессрочные лицензии.
Модель распространения – On-premise. Есть бесплатная версия для обучения и ознакомления.

AW BI оставляет впечатление продуманного и технологически зрелого продукта. Под капотом – стек, который чаще ожидаешь увидеть в enterprise-решениях: Apache Spark для распределённых вычислений, Airflow для оркестрации, MLflow для машинного обучения и ClickHouse как хранилище. При этом точка входа – от 190 тыс. рублей за 10 лицензий, что делает AW BI одним из самых доступных предложений на российском рынке BI.
Это важное сочетание: компания из малого бизнеса может начать с минимального пакета и нескольких дашбордов, а по мере роста – масштабировать систему, не упираясь в потолок платформы. Микросервисная архитектура, поддержка мультистендовости (dev-test-prod), три уровня работы с данными (визуальный конструктор, SQL, Python) – всё это говорит о том, что AW BI способна расти вместе с бизнесом заказчика, от стартового проекта до полноценной корпоративной аналитики.
Добавим сюда развитое комьюнити (4 300+ участников в Telegram), бесплатные курсы и free-версию – и получим продукт, в который несложно войти и на котором несложно вырасти. Единственное заметное ограничение – интеграция с 1С через OData, которая для серьёзных выгрузок может потребовать внешнего экстрактора или файлового обмена.
В следующей статье расскажу о другом продукте из нашей подборки. А если у вас есть вопросы по бизнес-аналитике, пишите через форму на сайте. Оставляю ссылку на наши предложения и кейсы по внедрению BI-систем.
Другие статьи из серии:
Похожие статьи
Обзор российских ESB-решений
10 подробных технических обзоров на отечественные платформы