С 2024 года я встречаюсь с вендорами и делаю обзоры продуктов, которые относятся к классу ESB. За это время удалось пообщаться с разработчиками 20+ разных решений. Для всех, кто интересуется шинами данных, я также создал сообщество в Телеграме «Шины не для машины». Это площадка для диалога между российскими разработчиками ESB и компаниями, которым нужна интеграционная шина.
Ссылка на продукт: https://platformeco.ru/
О компании: Platformeco — продукт с историей. Платформа родилась 8 лет назад как внутренняя разработка для крупного ритейлера DIY-сегмента. За это время в решение вложено более 200 человеко-лет разработки и уникальной экспертизы. Платформа и методология разрабатывались в кооперации с Gartner и Google. Сегодня компания «Платформеко» позиционирует себя как независимый вендор, предлагающий IT-платформу для импортозамещения интеграционных решений, упрощения и ускорения интеграций, автоматизации бизнес-процессов, оркестрации больших массивов данных, управления API и AsyncAPI.
Platformeco — Cloud Native платформа, которая объединяет и интеграцию, и публикацию API в едином рабочем пространстве. Решение позиционируется как iPaaS и развертывается поверх Kubernetes.
Tech платформа состоит из 5 интегрированных модулей, покрывающих полный цикл создания интеграций, API, микросервисов от проектирования до эксплуатации:
Первый из них — это Platformeco Core. Основной модуль — микросервисное ядро, написанное на TypeScript, которое, собственно, исполняет описание интеграционных и логических потоков, они же Flow. Он управляет параллелизмом, повторами вызовов в случае ошибок, трассировкой и так далее. То есть полностью отвечает за исполнение всех инструкций и логических потоков, описанных разработчиком на платформе.
Следующий важный модуль — Platformeco Studio. Это low-code среда разработки, в которой проектируется бизнес-логика интеграционных сервисов. Потоки создаются визуально с использованием готовых блоков, настраиваемых под конкретную бизнес-задачу. Для реализации более сложной логики и маппингов данных можно использовать TypeScript / JavaScript.
Отдельный модуль платформы — Control Center. Это административная панель, в которой управляются окружения Dev, Stage и Prod, настраиваются автоматические CI/CD-процессы на базе Helm-чартов, а также доступны мониторинг, логи и алерты.
У платформы есть два основных прочтения: интеграционная платформа и платформа автоматизации бизнес-процессов. С точки зрения интеграции, система позиционируется как замена ESB-шин уровня SAP PI/PO, IBM и Software AG.
Основной язык для реализации логики — JavaScript. Для базовых преобразований (XML в JSON, изменение кодировки, работа с массивами) есть готовые блоки (кубики). Для сбора итогового объекта и более сложной логики используется JavaScript-код, который органично встраивается в визуальный конструктор.
Вендор рекомендует комбинировать подходы: часть логики делать визуально для наглядности, часть — через JavaScript-блоки. Для повторяемой и часто используемой логики предусмотрен механизм создания собственных блоков на базе SDK. Это позволяет один раз реализовать типовой функционал и далее переиспользовать его в разных интеграционных сценариях без дублирования кода.
Platformeco предлагает обширную библиотеку из более 200 готовых плагинов и коннекторов к различным технологиям, СУБД, системам обмена сообщениями и протоколам. Среди них: Redis, Kafka, MongoDB, различные реляционные базы данных через JDBC, HTTP/REST, SOAP, FTP, Telegram и другие.
Архитектура платформы является модульной и плагинной, что позволяет клиенту самостоятельно расширять набор коннекторов на основе SDK.
Несмотря на то что интеграция с 1С не является приоритетным направлением Platformeco, платформа предоставляет эффективные механизмы для взаимодействия. Исследование вендора показало, что большинство коробочных методов 1С доступны через HTTP-эндпоинты или протокол OData. Для работы с последним предусмотрен отдельный инструмент, автоматически генерирующий готовые блоки на основе метаданных.
В случаях, требующих более глубокой кастомизации или доработки самой 1С, достаточно добавить вебхуки для двустороннего взаимодействия с платформой.
Платформа поддерживает работу с моделями данных. Можно описывать схемы данных визуально и использовать их для валидации как входящих, так и исходящих данных. Проверку корректности сообщений можно реализовать через фильтрацию на различных этапах потока, включая валидацию по JSON Schema.

Система изначально проектировалась как Cloud Native-решение с мультитенантной архитектурой. Благодаря использованию Kubernetes обеспечивается эластичное горизонтальное масштабирование, rolling graceful updates без простоев, балансировка нагрузки и автоматические откаты при сбоях.
По умолчанию на каждое окружение предоставляется по две реплики каждого инстанса для обеспечения отказоустойчивости. Архитектура поддерживает сложные сценарии развёртывания: мультиоблачные и гибридные среды, геораспределенные отказоустойчивые инсталляции со сценариями Active-Active и Disaster Recovery.
Требования к ресурсам напрямую зависят от нагрузки. Для предварительной оценки вендор использует калькулятор сайзинга. Для минимальной инсталяции достаточно около 8 ядер CPU и 20 ГБ RAM.
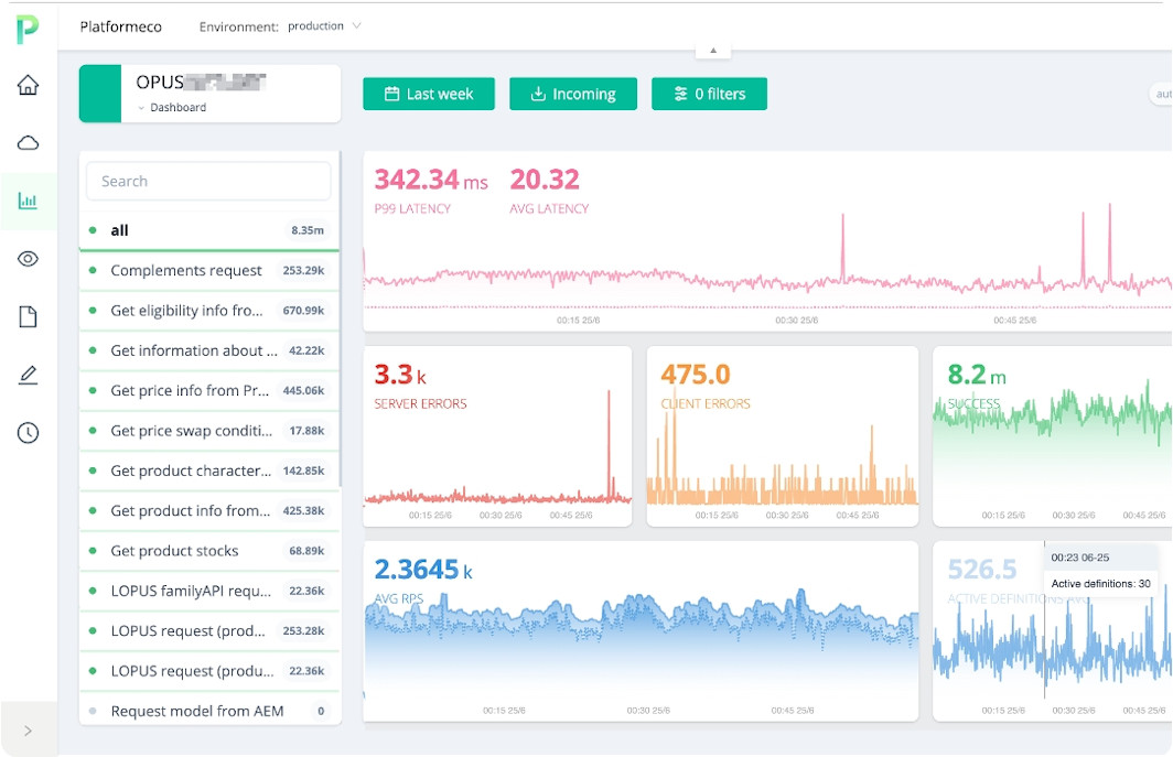
Модуль мониторинга поставляется «из коробки» и предоставляет детальную наблюдаемость (observability) по всем созданным сервисам.

Основные возможности:
Система позволяет гибко управлять сбором данных: от полного отключения логирования до настройки сэмплирования (sampling и downsampling). Для обеспечения требований безопасности и соответствия регуляторам предусмотрена возможность подключения процессоров, автоматически удаляющих персональные данные из логов еще на этапе сбора.

Platformeco ориентирована на крупный бизнес — компании из топ-500. Решение закрывает два ключевых сценария:
Отрасли: промышленность, строительство и девелопмент, металлургия, ритейл, нефтегазовый и финансовый секторы.
Импортозамещение шины Software AG
Замена корпоративной ESB-шины в сложном IT-ландшафте на Platformeco за 6 месяцев. Результат: 12 бизнес-доменов, 38 цифровых продуктов, 300+ систем подключено, 1000+ потоков интеграций, 73 объекта данных. Система работает 5 лет бесперебойно, ежедневный объём обмена данными превышает 1 петабайт.
Модернизация Legacy ERP
Миграция с Oracle на 5 бизнес-систем собственной разработки на базе микросервисов, бэкенд разработан на Platformeco.
Внедрение API management
Внедрение APIM с обязательной публикацией всех API на портал разработчика. Результат: 300 цифровых продуктов, 700+ API, 7000+ интеграций через API. Время на разработку и публикацию внутренних интеграций сократилось с дней до часов, до 50% API переиспользуется.
По состоянию на февраль 2026 года продукт имеет опыт более 10 внедрений.
Platformeco развёртывается поверх Kubernetes. Поддерживается как облачное, так и on-premise развёртывание. Вендор имеет технологические партнёрства, в том числе с Yandex Cloud.
У вендора долгое время действовала только подписочная модель. Клиент платит ежегодно за пользование платформой по подписке, при этом можно выбрать один из модулей или оба: интеграционная платформа и API-менеджмент.
Недавно вендор добавил возможность покупки бессрочной лицензии. Стоимость рассчитывается исходя из количества используемых ядер в продуктивной среде. Лицензируется только продуктивный контур, то есть сервисы, работающие в промышленной эксплуатации.
Также предусмотрен формат поэтапного входа: в течение первого года клиент может не приобретать лицензию, а финансировать работу выделенной команды Platformeco (от трех специалистов). В этом формате специалисты вендора совместно с командой заказчика реализуют интеграционные сервисы и параллельно проводят обучение. По итогам года клиент принимает решение о дальнейшем использовании и лицензировании платформы.
Цены на тарифы и лицензии компания не раскрывает.
Информация о стоимости поддержки предоставляется по запросу.
Вендор проводит пилоты на своей SaaS-платформе. Для этого заполняется опросник, где уточняется кейс для пилота и планируемая нагрузка.
По умолчанию предоставляется 4 среды: Development, Test, Pre-production и Production. Количество можно увеличить для тестирования разных изменений в больших командах или проведения A/B-тестов при необходимости.
Документация является закрытой и предоставляется после подписания NDA. Она размещена на отдельном портале с авторизацией и регулярно обновляется.
При установке платформы клиенты также могут разместить документацию в своем контуре — она входит в состав поставки продукта.

Вендор предоставляет обучение для команд заказчика. Базовый формат включает обучающие материалы и плейлист с видео по типовым сценариям и первым шагам работы с платформой, а также практические тестовые задания для закрепления навыков.
При необходимости программа обучения разрабатывается индивидуально с учетом архитектурных особенностей, интеграционного ландшафта и задач конкретного клиента.
У компании порядка 10 активных партнеров. Вендор активно привлекает к сотрудничеству интеграторов и развивает партнерскую сеть.
Публичной дорожной карты нет. Из-за большого количества внедрений и разных пользовательских запросов вендор гибко перестраивает приоритеты под конкретных клиентов.
У компании есть канал на Rutube, где можно с помощью коротких видео познакомиться с интерфейсом и особенностями платформы. В сети можно найти несколько материалов и упоминаний, посвященных Platformeco. Например, статья Platformeco. Как делать задачи «вчера».
Platformeco — зрелая платформа с восьмилетней историей промышленной эксплуатации в критичных процессах крупного ритейлера. Решение изначально проектировалось под высокие нагрузки и масштабируемость: большой объём обрабатываемых данных, сотни интеграций и тысячи потоков.
Ключевая особенность — комплексный подход. Это не только ESB, а единая платформа для интеграции и автоматизации процессов. Базовые инфраструктурные компоненты, такие как CI/CD, мониторинг, распределённая трассировка и управление окружениями, доступны из коробки и не требуют отдельной сборки из разных инструментов.
Интерфейс современный и продуманный. Low-code студия позволяет визуально проектировать потоки, при этом сохраняется гибкость за счёт JavaScript для сложной логики. Отдельно стоит отметить мощные возможности мониторинга с drill down до каждой транзакции.
Из минусов: закрытое ценообразование не позволяет оценить доступность решения без обращения к вендору. Закрытая документация усложняет предварительную оценку продукта. Отсутствие специализированного коннектора к 1С может быть ограничением для компаний с фокусом на экосистему 1С.
Продукт явно ориентирован на крупный enterprise с задачами импортозамещения западных ESB-решений. Тем, кто ищет замену SAP PI/PO или Software AG, стоит обратить внимание на Platformeco.
В статье отражена моя субъективная точка зрения, у которой нет цели нанести ущерб деловой репутации создателям этого продукта.
За последние полтора года я встретился с разработчиками 20 ESB-решений, изучил их и собрал большой обзор, который будет обновляться. Вы познакомитесь с разными ESB-решениями в одном документе и найдете платформу, оптимально подходящую под задачи вашего бизнеса.
Скачать обзор российских ESB-платформ
Также у нас есть сообщество в Телеграме «Шины не для машины», там обсуждаем насущные вопросы рынка ESB. Среди подписчиков много вендоров, которые могут ответить на вопросы по продуктам.
Похожие статьи
Обзор российских ESB-решений
10 подробных технических обзоров на отечественные платформы